Ferrum (Ferrum Community Authorization Server) is a Authorization Server that is

docker containerized app;Keycloak-compatible APIlow resource usage, requires 40-50 Mb of RAM with up to 100 - 200 users;0.9.3 version) with aim to be serving up to 10K users on a single node, 0.9.3.rc1 K6 automated performance tests shows 500 users simultaneous work with ~20ms 99% of requests with < 130 Mb of RAM and 2 CPU Cores usage;Ferrum is widely covered by unit and integration tests every push on develop or master runs tests and static analyze check with linters.metrics allow to control all HTTP-requests duration and those part related to data storage access with count three groups by request time - p50, p90 and p99 also metrics count total amount of requests and errors during requests handling.Ferrum could be used with any type of persistent storageFerrum is OpenId-Connect Authorization server written on GO. It has Data Contract similar to
Keycloak server (minimal Keycloak and we’ll grow to full-fledged KeyCloak analog).
Today we are having following features:
Issue new tokens.Refresh tokens.UserInfo.Introspect.Start and Stop) making them an ideal candidate for using in integration
tests for WEB API services that uses Keycloak as authorization server;FILE data storage for small Read only systemsREDIS data storage for systems with large number of users and small response time;data.json or in memoryit has endpoints SIMILAR to Keycloak, at present time we are having following:
POST ~/auth/realms/{realm}/protocol/openid-connect/tokenGET ~/auth/realms/{realm}/protocol/openid-connect/userinfoPOST ~/auth/realms/{realm}/protocol/openid-connect/token/introspectFirst of all build is simple run go build from application root directory. Additionally it is possible
to generate self signed certificates - run go generate from command line
If you don’t specify the name of executable (by passing -o {execName} to go build) than name of executable = name of project
For running static analyze check use command golangci-lint run
Run is simple (Ferrum starts with default config - config.json):
./Ferrum
To run Ferrum with selected config i.e. config_w_redis.json :
./Ferrum --config ./config_w_redis.json
It is possible to start app in docker with already installed REDIS and with initial data (see python
data insert script):
docker-compose up --build
There are 2 ways to use Ferrum:
config.AppConfig and data.ServerData in application, i.e.
app := CreateAppWithData(appConfig, &testServerData, testKey)
res, err := app.Init()
assert.True(t, res)
assert.Nil(t, err)
res, err = app.Start()
assert.True(t, res)
assert.Nil(t, err)
// do what you should ...
app.Stop()
At present moment we have 2 fully integration tests, and number of them continues to grow. To run test execute from cmd:
go test
For running Manager tests on Redis you must have redis on 127.0.0.1:6379 with ferrum_db / FeRRuM000 auth user+password
pair, it is possible to start docker_compose and test on compose ferrum_db container
Performance test running automatically with K6 included in separate docker-compose running with powershell script - start_docker_perftests.ps1. K6 tests itself located in tools folder started with prefix k6:
k6_smoke_test.js - small load with 10 users with 1 min duration;k6_average_load_test.js - average load with up to 500 users running ~ 1 hourk6_high_load_test.js - high load up to 10000 users ~1 dayResult of running avg load - 10 ms average response time, p99 (99% of requests) duration around 20 ms, maximum RAM usage during this test is 130 Mb and takes 2 CPU Cores, see results below:

And Summary of result from the K6 window:

Result of running high load - ~3500 users and 5000 RPS gives ~400Mb usage and 8 CPU Cores with p95 ~70-80 ms, see:

Configuration splitted onto several sections:
```json
"server": {
"schema": "https",
"address": "localhost",
"port": 8182,
"security": {
"key_file": "./certs/server.key",
"certificate_file": "./certs/server.crt"
}
}
```
- data file: `realms`, `clients` and `users` application takes from this data file and stores in
app memory, data file name - `data.json`
- key file that is using for `JWT` tokens generation (`access_token` && `refresh_token`),
name `keyfile` (without extensions).
Users does not have any specific structure, you could add whatever you want, but for compatibility with keycloak and for ability to check password minimal user looks like:
{
"info": {
"sub": "" // <-- THIS PROPERTY USED AS ID, PROBABLY WE SHOULD CHANGE THIS TO ID
"preferred_username": "admin", // <-- THIS IS REQUIRED
...
},
"credentials": {
"password": "1s2d3f4g90xs" // <-- TODAY WE STORE PASSWORDS AS OPENED
}
}
in this minimal user example you could expand info structure as you want, credentials is a service structure,
there are NO SENSES in modifying it.
Minimal full example of how to use could be found in application_test.go, here is a minimal snippet:
var (
testSalt = "salt"
encoder = encoding.NewPasswordJsonEncoder(testSalt)
testHashedPassword = encoder.GetB64PasswordHash("1234567890")
testKey = []byte("qwerty1234567890")
testServerData = data.ServerData{
Realms: []data.Realm{
{
Name: testRealm1, TokenExpiration: testAccessTokenExpiration, RefreshTokenExpiration: testRefreshTokenExpiration,
Clients: []data.Client{
{Name: testClient1, Type: data.Confidential, Auth: data.Authentication{
Type: data.ClientIdAndSecrets,
Value: testClient1Secret,
}},
},
Users: []interface{}{
map[string]interface{}{
"info": map[string]interface{}{
"sub": "667ff6a7-3f6b-449b-a217-6fc5d9ac0723",
"name": "vano", "preferred_username": "vano",
"given_name": "vano ivanov", "family_name": "ivanov", "email_verified": true,
},
"credentials": map[string]interface{}{"password": testHashedPassword},
},
},
PasswordSalt: testSalt,
},
},
}
)
var httpsAppConfig = config.AppConfig{ServerCfg: config.ServerConfig{Schema: config.HTTPS, Address: "127.0.0.1", Port: 8672,
Security: config.SecurityConfig{KeyFile: "./certs/server.key", CertificateFile: "./certs/server.crt"}}}
app := CreateAppWithData(appConfig, &testServerData, testKey)
res, err := app.Init()
if err != nil {
// handle ERROR
}
res, err = app.Start()
if err != nil {
// handle ERROR
}
// do whatever you want
app.Stop()
Since version 0.9.1 it is possible to use CLI Admin See
docker compose up --builddocker ps -adocker exec -it 060cfb8dd84c shferrum-admin --config=config_docker_w_redis.json ..., see picture
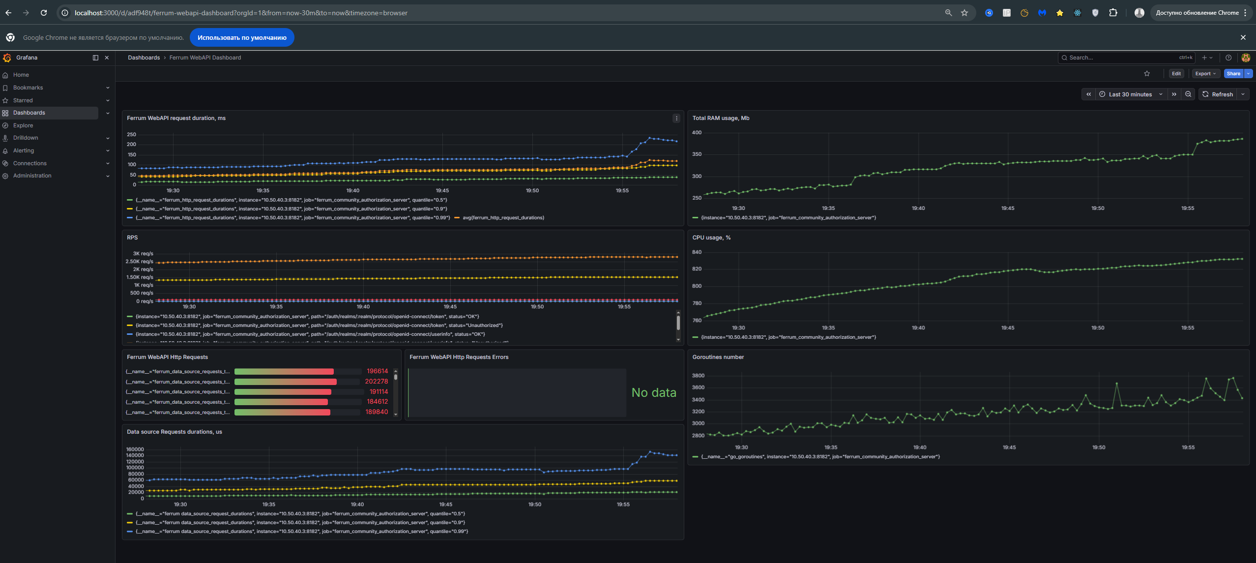
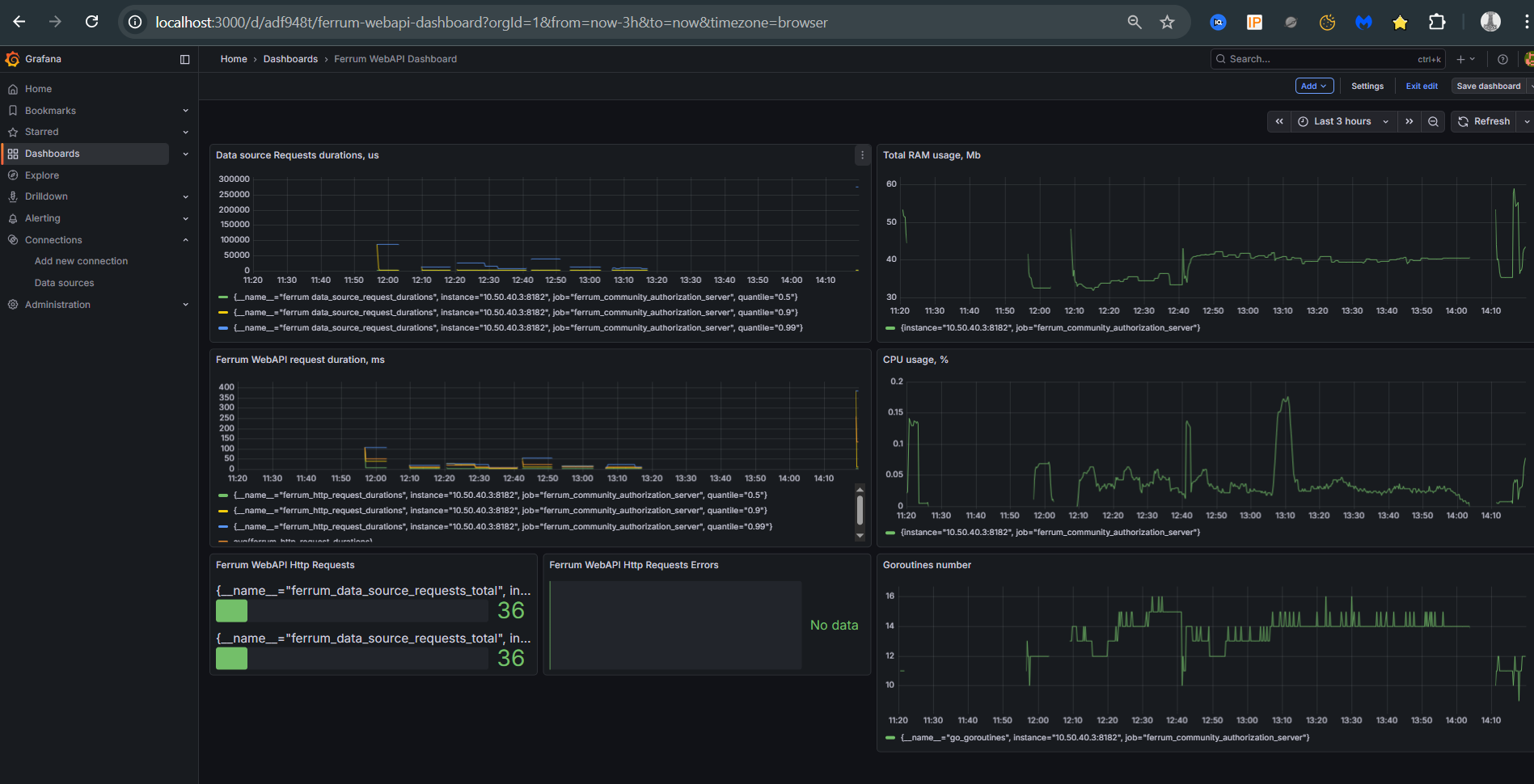
For checking application state, we could query the ~/metrics endpoint (i.e., for local instance full URL - http://127.0.0.1/metrics). But starting with 0.9.3.rc1 were added prometheus and grafana to be running simultaneously with Ferrum using docker-compose. Grafana model could be found here. It requires only replacing the Prometheus ID.
Grafana model allows us to observe the following:
HTTP-request duration with calculation average requests duration.HTTP-request and requests ended with 4xx and 5xx status codes.CLI admin interface too.CPU in % consumptionRPSScreenshot with grafana dashboard:

Brief info about changes in releases.
Features:
Keycloak compatible HTTP-endpoints to issue a new token and to get userinfoFeatures:
readme.md file)Features:
Features:
Ferrum in an other applicationsFeatures:
Keycloak compatible HTTP-endpoint for token introspectFeatures:
/ therefore it is possible to interact with Ferrum using go-cloak packageFeatures
Features:
docker && docker-compose for app runningCLI APIRedis as a production data storageFeatures:
Redis data mangerKeycloak versions supportRedis is down, Ferrum does not crushes and wait until Redis is readyswagger (-devmode option in cmd line) and Keycloak compatible HTTP endpoint openid-configurationservice admin account and server settingsSRE metrics to check Ferrum state with Grafana dashboardK6 and checked performance with ~20ms on request with 500 users simultaneously.gorilla/mux to gin-gonic/ginFerrum could handle ~3500 users with 5000 RPS